Wenn Sie sich mit Nachhaltigkeit oder der Erstellung eines Berichts nach dem VSME-Standard beschäftigen, stoßen Sie unweigerlich auf drei Begriffe: Scope 1, Scope 2 und Scope 3. Diese Einteilung wirkt auf den ersten Blick technisch und kompliziert. Doch in Wahrheit ist sie ein logisches und weltweit anerkanntes System, das Ihnen hilft, den CO2-Fußabdruck Ihres Unternehmens zu verstehen und gezielt zu reduzieren.
Vergessen Sie komplexes Fachjargon. In diesem Leitfaden erklären wir Ihnen mit einfachen Analogien und praktischen Beispielen, was sich hinter den drei Scopes verbirgt und warum diese Unterscheidung für Ihr Unternehmen entscheidend ist. Wieso dies im Kontext des Nachhaltigkeitsberichtes wichtig ist, haben wir in diesem Artikel zusammengefasst.
Die Grundlage: Das Greenhouse Gas (GHG) Protocol
Bevor wir in die Scopes eintauchen, ist es wichtig zu wissen, woher diese Einteilung stammt. Sie wurde vom Greenhouse Gas (GHG) Protocol entwickelt, dem globalen Standard für die Bilanzierung von Treibhausgasemissionen. Man kann es sich wie die „Buchhaltungsregeln für CO2“ vorstellen. Diese standardisierte Methode sorgt dafür, dass CO2-Bilanzen weltweit vergleichbar und transparent sind.
Das GHG Protocol teilt die Emissionen eines Unternehmens in drei „Scopes“ oder Bereiche ein, je nachdem, wo sie entstehen und wie viel Kontrolle das Unternehmen darüber hat.
[Hier wäre ein Schaubild ideal, das die drei Scopes visualisiert: Ein Unternehmen im Zentrum (Scope 1), ein Pfeil für Energie von außen (Scope 2) und ein großer Kreis für die Wertschöpfungskette drumherum (Scope 3).]
Scope 1: Die direkten Emissionen (Das eigene Haus)
Stellen Sie sich Scope 1 als alles vor, was direkt aus Ihrem eigenen Schornstein, Auspuff oder Kessel kommt. Es handelt sich um Emissionen aus Quellen, die Ihr Unternehmen direkt besitzt oder kontrolliert.
Was gehört zu Scope 1?
- Stationäre Verbrennung: Die Emissionen aus Ihrer Heizungsanlage (Öl, Gas), Notstromaggregaten oder anderen Verbrennungsprozessen auf Ihrem Firmengelände.
- Mobile Verbrennung: Die Emissionen Ihres gesamten Fuhrparks – vom Geschäftsführer-PKW über die Transporter des Vertriebs bis zum Gabelstapler im Lager.
- Prozessemissionen: Direkte Freisetzungen aus chemischen oder physikalischen Prozessen, z.B. bei der Zement- oder Chemieproduktion.
- Flüchtige Emissionen: Unbeabsichtigte Freisetzungen, z.B. durch Lecks in Klimaanlagen oder bei der Gasförderung.
Praxisbeispiel für ein KMU: Bei einem typischen Handwerksbetrieb umfassen die Scope-1-Emissionen den Dieselverbrauch seiner Lieferwagen und das Erdgas für die Heizung der Werkstatt. Detailierte Informationen zu Scope 1 Emissionen finden Sie in unserem Wiki-Eintrag zu Scope 1 Emissionen.
Scope 2: Die eingekaufte Energie (Der Strom aus der Steckdose)
Scope 2 ist ebenfalls einfach zu verstehen. Hier geht es um die Emissionen, die bei der Erzeugung der Energie entstehen, die Sie einkaufen und verbrauchen. Sie verbrennen zwar nichts selbst, aber irgendwo hat ein Kraftwerk Kohle oder Gas verbrannt, um Ihren Strom zu erzeugen.
Was gehört zu Scope 2?
- Eingekaufter Strom: Dies ist der häufigste und größte Posten. Jede Kilowattstunde Strom, die Sie verbrauchen, um Ihre Lichter, Computer und Maschinen zu betreiben, hat einen CO2-Rucksack.
- Eingekaufte Fernwärme, -kälte oder Dampf: Wenn Ihr Unternehmen an ein Fernwärmenetz angeschlossen ist, fallen die Emissionen aus dessen Erzeugung unter Scope 2.
Praxisbeispiel für ein KMU: Für ein typisches Büro oder eine Digitalagentur sind die Scope-2-Emissionen aus dem Stromverbrauch für Laptops, Server und Beleuchtung oft der größte Posten im CO2-Fußabdruck. Durch den Wechsel zu zertifiziertem Ökostrom können diese Emissionen auf null reduziert werden.
Scope 3: Die große Unbekannte (Die gesamte Wertschöpfungskette)
Jetzt wird es spannend. Scope 3 umfasst alle anderen indirekten Emissionen, die in Ihrer Wertschöpfungskette entstehen, aber nicht unter Ihrer direkten Kontrolle stehen. Dies ist oft der schwierigste, aber auch der bei Weitem größte Teil des gesamten CO2-Fußabdrucks eines Unternehmens (oft 80-90%).
Man unterteilt Scope 3 in „vorgelagerte“ (Upstream) und „nachgelagerte“ (Downstream) Aktivitäten.
Vorgelagerte Scope-3-Emissionen (Was in Ihr Unternehmen fließt)
- Eingekaufte Waren und Dienstleistungen: Die Emissionen, die bei der Herstellung der Rohstoffe, Bauteile oder Produkte anfallen, die Sie einkaufen. (z.B. die Herstellung des Stahls, den Sie verarbeiten).
- Transport und Verteilung: Die LKW-, Schiffs- oder Flugzeug-Emissionen für den Transport Ihrer eingekauften Güter.
- Geschäftsreisen: Die Emissionen von Flügen, Bahnfahrten oder Hotelübernachtungen Ihrer Mitarbeiter.
- Pendelverkehr der Mitarbeiter: Die Emissionen, die Ihre Mitarbeiter auf dem Weg zur Arbeit verursachen.
- Abfallentsorgung: Die Emissionen, die bei der Entsorgung und Verarbeitung Ihres Mülls entstehen.
Nachgelagerte Scope-3-Emissionen (Was nach dem Verlassen Ihres Unternehmens passiert)
- Transport und Verteilung der verkauften Produkte: Die Emissionen, die beim Transport Ihrer Produkte zum Kunden anfallen.
- Nutzung der verkauften Produkte: Die Emissionen, die während der gesamten Lebensdauer Ihres Produktes beim Kunden entstehen (z.B. der Stromverbrauch einer von Ihnen verkauften Waschmaschine).
- Entsorgung der verkauften Produkte: Die Emissionen, die am Ende des Produktlebenszyklus bei der Entsorgung anfallen.
Praxisbeispiel für ein KMU: Ein Möbelhersteller hat in Scope 3 die Emissionen aus der Forstwirtschaft und dem Transport des Holzes (vorgelagert), die Emissionen aus dem Transport der fertigen Möbel zum Kunden sowie deren spätere Entsorgung (nachgelagert).
Warum diese Unterscheidung für Ihr KMU so wichtig ist
Diese Einteilung ist mehr als nur eine akademische Übung. Sie gibt Ihnen eine klare Struktur, um Ihre Klimawirkung zu verstehen und strategisch zu handeln:
- Fokus und Kontrolle: Scope 1 und 2 sind Ihre direkten Hebel. Hier können Sie durch Investitionen in Effizienz, E-Mobilität oder Ökostrom schnelle und messbare Erfolge erzielen. Das sind die „Low-Hanging Fruits“.
- Risiko und Chance: Scope 3 zeigt Ihnen die wahren Hotspots und Risikenin Ihrem Geschäftsmodell. Sind Sie von einem CO2-intensiven Lieferanten abhängig? Wird Ihr Produkt in der Nutzung zur Emissionsschleuder? Hier liegen die größten Potenziale für Innovationen und langfristige Resilienz.
- Glaubwürdigkeit: Unternehmen, die nur über Scope 1 und 2 berichten, kratzen an der Oberfläche. Die Analyse und schrittweise Reduzierung von Scope-3-Emissionen zeigt wahre unternehmerische Verantwortung und wird von Banken und Großkunden zunehmend gefordert.
Ihr Fahrplan: In 3 Schritten zu Ihren Scope-Emissionen
- Starten Sie mit Scope 1 & 2: Konzentrieren Sie sich zu Beginn auf das, was Sie direkt messen und kontrollieren können. Sammeln Sie Ihre Verbrauchsdaten aus Tankkarten-Abrechnungen und Energierechnungen. Das ist die Grundlage für jeden Nachhaltigkeitsbericht (z.B. im VSME-Basismodul).
- Identifizieren Sie Ihre Scope-3-Hotspots: Sie müssen nicht sofort alle 15 Kategorien von Scope 3 perfekt berechnen. Fragen Sie sich stattdessen: Was sind unsere größten Einkaufsposten? Was sind die wichtigsten Transportwege? Wo entstehen die größten Emissionen bei unseren Kunden? Konzentrieren Sie sich auf die 2-3 wesentlichsten Bereiche.
- Suchen Sie sich Unterstützung: Die Berechnung von Scope 3 kann komplex sein und erfordert oft Schätzungen und die Nutzung von Datenbanken. Ein externer Partner kann Ihnen helfen, hier pragmatisch und methodisch sauber vorzugehen, um glaubwürdige Ergebnisse zu erzielen.
Fazit: Verstehen Sie Ihre Scopes, verstehen Sie Ihr Geschäft
Die Einteilung in Scope 1, 2 und 3 ist der Schlüssel, um die Klimawirkung Ihres Unternehmens systematisch zu erfassen. Sie ermöglicht es Ihnen, von einem vagen „Wir müssen grüner werden“ zu einem konkreten, datengestützten Aktionsplan zu kommen. Indem Sie Ihre Emissionen verstehen, decken Sie nicht nur Risiken auf, sondern entdecken auch enorme Potenziale zur Kostensenkung und Innovation.
Sind Sie bereit, Licht ins Dunkel Ihrer Emissionen zu bringen und Ihren CO2-Fußabdruck professionell zu erfassen? Finance 123 hilft Ihnen, die Komplexität zu meistern und eine Klimabilanz zu erstellen, die nicht nur den formalen Anforderungen genügt, sondern Ihnen echten strategischen Mehrwert liefert. Kontaktieren Sie uns für ein unverbindliches Erstgespräch!
Hier finden Sie unsere aktuellen Preise für unsere ESG Software mit integriertem CO2-Rechner.
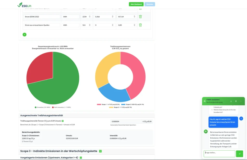
Visualisierung von Scope 1, 2 und 3 Emissionen
Unsere ESG Software ermöglicht es, die Scope 1, 2 und 3 Emissionen Ihres Unternehmens zu visualisieren. So können Sie Verbesserungspotentiale identifizieren und Umsetzen.






